Close Menu
  • News
  • Industry
  • Solar Panels
  • Commercial
  • Residential
  • Finance
  • Technology
  • Carbon Credit
  • More
    • Policy
    • Energy Storage
    • Utility
    • Cummunity
What's Hot

Why the UK solar industry needs to own its safety story

April 23, 2026

Fraunhofer ISE develops colored film technology for patterned solar panels

April 23, 2026

Thermoacoustic heat pumps are on the verge of commercial breakthrough – SPE

April 23, 2026
Facebook X (Twitter) Instagram
Facebook X (Twitter) Instagram
Solar Energy News
Thursday, April 23
  • News
  • Industry
  • Solar Panels
  • Commercial
  • Residential
  • Finance
  • Technology
  • Carbon Credit
  • More
    • Policy
    • Energy Storage
    • Utility
    • Cummunity
Solar Energy News
Home - Cummunity - Qcells releases updates from Geli -Energy Software
Cummunity

Qcells releases updates from Geli -Energy Software

solarenergyBy solarenergyAugust 5, 2025No Comments2 Mins Read
Facebook Twitter Pinterest LinkedIn Tumblr Email
Share
Facebook Twitter LinkedIn Pinterest Email

Qcells has released updates for his Geli -energy software For the sectors for the usefulness and community, commercial and industrial (CCI).

“Geli -energy software is an example of the dedication of Qcells to deliver fully integrated, bankable energy solutions,” said David Shin, president of Qcells Noord -America. “By combining intelligent software with proven hardware, we respond to the industrial demand for seamless, end-to-end energy management platforms.”

Qcells has taken over Geli in 2020 and has since invested in R&D, building on more than a decade of its own algorithm development. The result is a future software suite with:

  • Geli predicts a modeling and simulation platform for Solar + Battery Energy Storage Systems (BESS) and Stand-Alone Storage, with high accuracy projections to support decision-making for developers, analysts and investors.
  • Geli Gridbidder- An optimization and prediction engine for battery and tanning systems, so that operational efficiency is maximized.
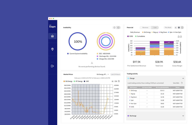
  • Geli Insight-a real-time monitoring, analysis and reporting tool for improved system visibility and performance.

Geli predicts that the projections of high accuracy are directly in the hands of project developers and analysts who enable them to make better decisions with their clean energy assets. Prediction is currently available for projects in California, with plans to expand to several new markets at the end of 2025. Users have access to free test accounts for a limited time.

“Since the acquisition of Geli, Qcells has taken significant steps in improving his software opportunities in the market segments,” said Jin Han, head of the CCI department of Qcells North -America. “This launch is a direct result of those investments and underlines our mission to be able to manage in Ai Powered Energy Management with best-in-class tools.”

See also  Nexamp, Starbucks partner in community solar projects in Illinois

News item from Qcells

Source link

Energy Geli Qcells Releases software updates
Share. Facebook Twitter Pinterest LinkedIn Tumblr Email
solarenergy
  • Website

Related Posts

The federal court has halted Trump administration orders that hinder solar and wind energy development

April 23, 2026

Peru opens complementary services market to support renewable energy sources – SPE

April 23, 2026

Solar to lead Ireland’s subsidy program for home energy upgrades in 2026 – SPE

April 22, 2026
Leave A Reply Cancel Reply

Don't Miss
Technology

New sodium ion developments from CATL, BYD, Huawei – SPE

By solarenergyNovember 28, 20240

Sodium ion batteries are undergoing a critical period of commercialization, with Chinese cleantech giants actively…

Large capacity battery storage, variety of C&I solutions at China’s EESA EXPO – SPE

September 19, 2024

ZGR Battery System saved a Spanish village powered during Major Iberian Blackout – PV Magazine International

June 23, 2025

Sungrow launches fully integrated C&I Battery – PV Magazine International

April 15, 2025
Stay In Touch
  • Facebook
  • Twitter
  • Pinterest
  • Instagram
  • YouTube
  • Vimeo
Our Picks

Why the UK solar industry needs to own its safety story

April 23, 2026

Fraunhofer ISE develops colored film technology for patterned solar panels

April 23, 2026

Thermoacoustic heat pumps are on the verge of commercial breakthrough – SPE

April 23, 2026

The federal court has halted Trump administration orders that hinder solar and wind energy development

April 23, 2026
Our Picks

Why the UK solar industry needs to own its safety story

April 23, 2026

Fraunhofer ISE develops colored film technology for patterned solar panels

April 23, 2026

Thermoacoustic heat pumps are on the verge of commercial breakthrough – SPE

April 23, 2026
About
About

Stay updated with the latest in solar energy. Discover innovations, trends, policies, and market insights driving the future of sustainable power worldwide.

Subscribe to Updates

Get the latest creative news and updates about Solar industry directly in your inbox!

Facebook X (Twitter) Instagram Pinterest
  • Contact
  • Privacy Policy
  • Terms & Conditions
© 2026 Tsolarenergynews.co - All rights reserved.

Type above and press Enter to search. Press Esc to cancel.